The Energy reports module under Trends & report (MONITORING) allows to interactively analyze energy consumption data.
The Energy reports module consists of predefined pages that can be selected at the bottom. The purpose and contents of each page are explained below.

On top of the page, the different energy resources can be selected.

Refer to following articles for general information about reports and for instructions to use this report:
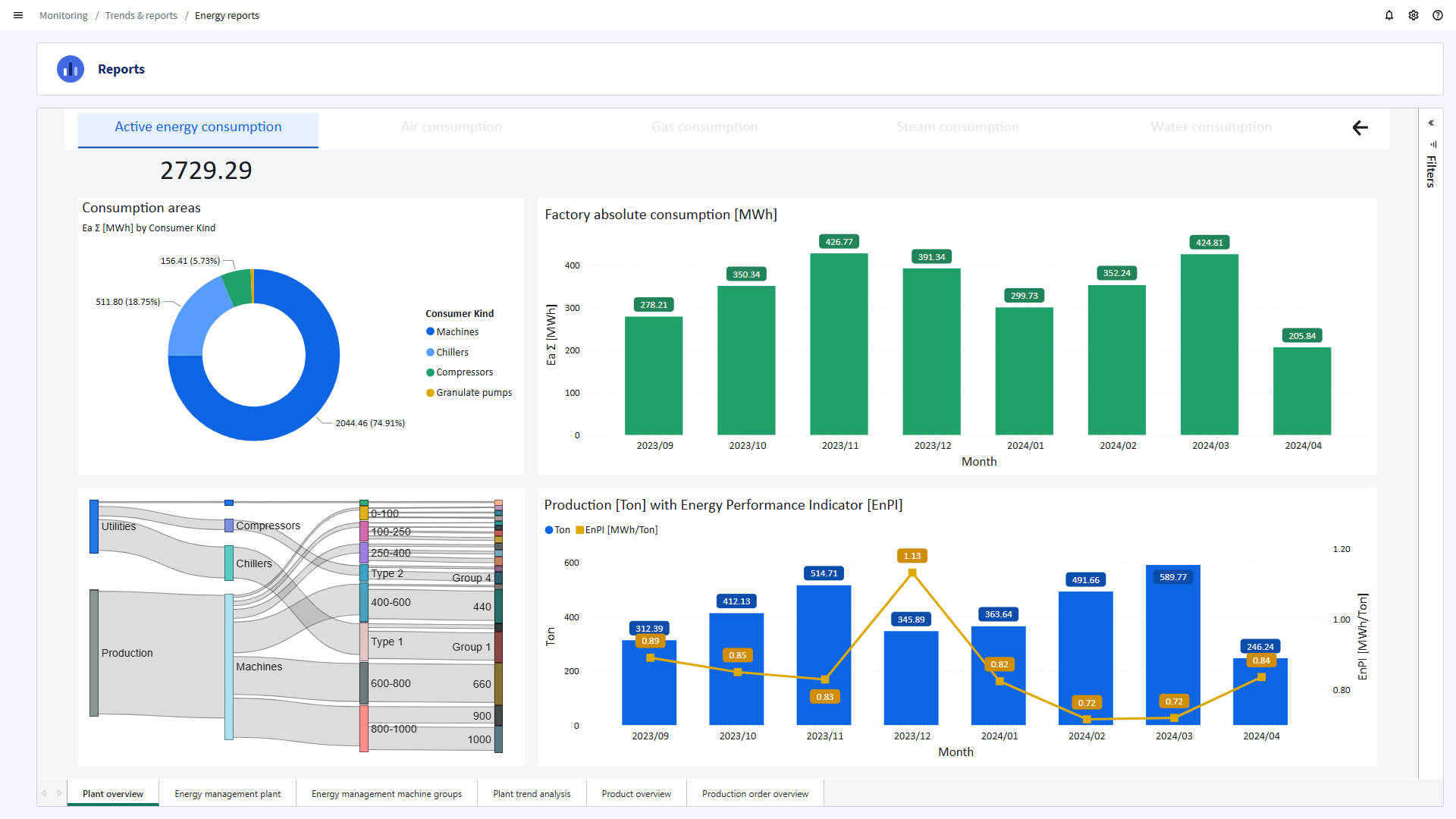
Plant overview
Provides insights into the consumptions for the different areas of your plant, the factory absolute consumption and production with Energy Performance Indicator (EnPI). This page helps you to answer for example these questions:
- What is the current status of the plant and what is the actual consumption?
- Is the energy consumption normal?
- What is causing my good or bad EnPI from the group overview report?

Energy management plant
Consumption, production and EnPI per year and month of the plant.

Energy management machine groups
Consumption, production and EnPI per year and month of machine groups, providing a detailed breakdown by type, year and energy performance.

Plant trend analysis
This page shows a trend chart of the produced kg and Ea∑ of the plant.

Product overview
This overview benchmarks the products with each other, showing:
- The 50 least efficient products.
- The 15 least efficient machines.
- A pareto list of the EnPI of completed orders.
- A pareto chart of the EnPI per order.
These help you to answer for example these questions:
- Is it still worth making this product?
- If we stop making this product, is this beneficial to the EnPI of the plant?
- Machine x gives me the worst EnPI on those products. Do we need to buy a new machine or improve the equipment of the machine e.g. with insulation, a new pump or a different heater?
Production order overview
This page shows:
- The consumptions per production orders. This data can be used to calculate the energy cost per production order.
- The consumptions per shift.
- A trend chart of the produced kg and Ea∑.

